亚马逊erp积加 | Dashboard布局&交互等优化,更易用、更高效
积加致力于成为跨境电商生态领域最值得信赖的企业,基于“懂行业、懂客户”的产品理念和对跨境电商行业底层逻辑的深刻理解,已为众多跨境卖家提供了专业、高效的跨境电商解决方案。
为了贯彻“让生意更简单,世界更美好”的企业使命,我们正持续对积加ERP的视觉效果和交互体验进行优化升级,让产品变得更加易用,助力卖家更专业、高效地管理业务。
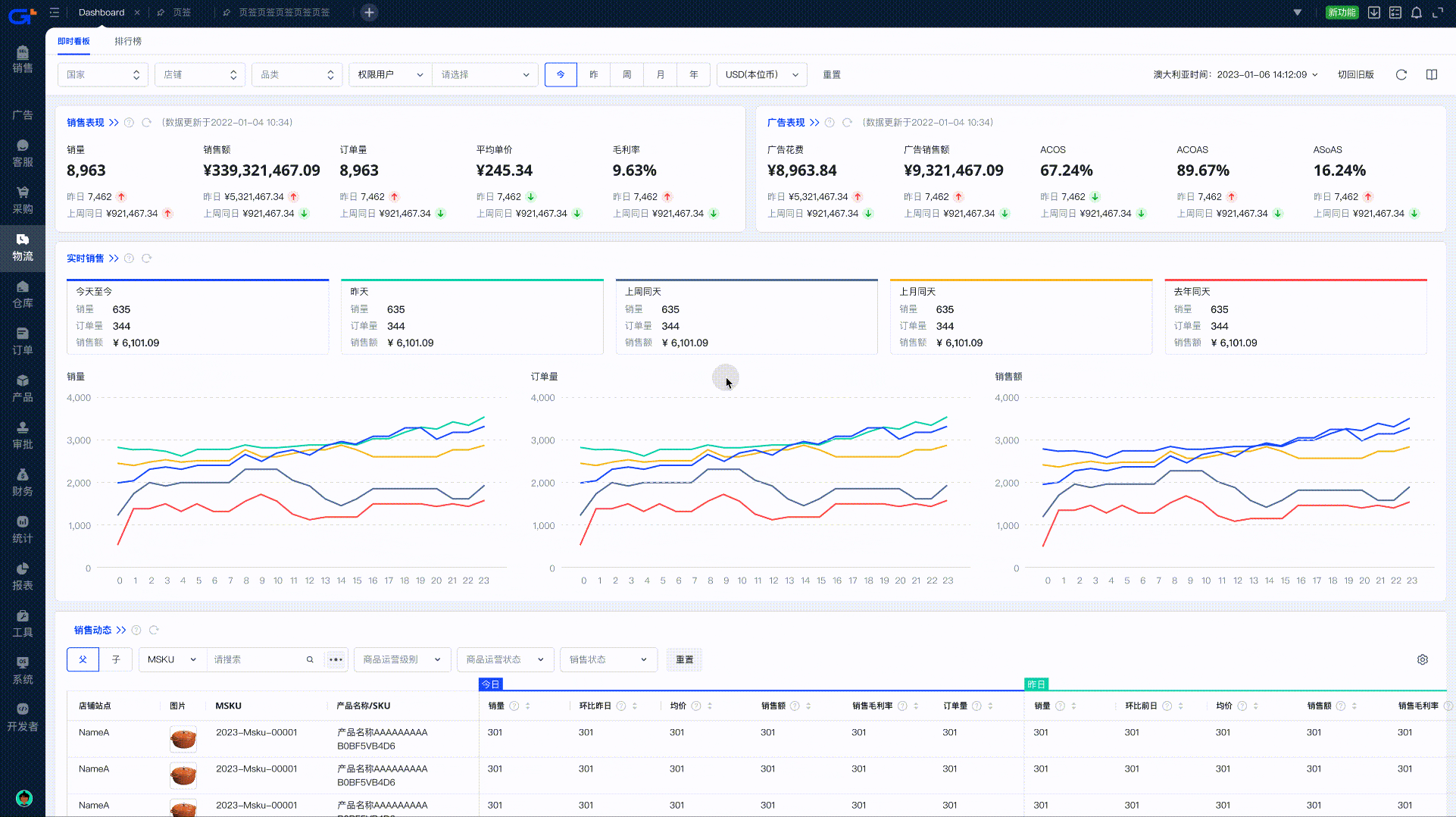
积加ERP的Dashboard功能,帮助卖家统观、监控和分析店铺的所有关键数据,让卖家快速了解店铺运营情况。
为了让卖家更专业、高效地运营店铺,积加ERP进一步厘清跨境电商业务不同职务场景的核心数据指标,以此对Dashboard的页面布局、数据展示形式、趋势图等等进行优化升级。
① 卡片布局,快速查看核心指标
卡片式布局,内容分组呈现,直观清晰,信息查找更便捷。
同类指标放置在同一卡片上,想要快速查看销售表现、广告表现、库存概览、店铺绩效、买家消息等核心指标,直接找到对应卡片,即可高效获取对应信息。

② 下钻分析,高效定位效果原因
总-分逻辑展示数据,既可快速获取核心指标数据,又可跳转查看下钻分析详情。
核心指标高亮展示,突出即时性数据变化情况,帮助不同角色快速决策,实时掌控运营动向。
如需对数据进行更详尽的分析,可点击卡片左上角的“》”,跳转至对应的分析页面,查看更多下钻分析详情,更全面地掌握店铺运营动态。
当某个数据指标出现异常时,便于卖家快速对异常指标进行分析,及时响应并处理。

③ 指标全面,满足多种业务场景需要
充分考虑不同职位的看数需求,全面展示各项指标数据及其变化趋势,满足多种业务场景需求,提升企业内部协同效率。
在Dashboard上,不仅有销售表现、广告表现等指标数据,还有库存概览、店铺绩效、买家消息等关键数据指标,便于老板/运营负责人快速获悉店铺当前的整体运营情况。
同时,可在Dashboard上查看销量、订单量、销售额等核心指标数据的历史变化趋势,以及环比、同比的数据变化趋势,便于决策者更好地结合当下店铺状态进行策略调整。
多维、精益数据分析,以及便捷合理的交互操作,则有助于运营专业和客服专员基于公司策略针对性调整Listing、广告投放、售后服务等业务操作。

Dashboard经过本轮易用性升级后,界面的视觉效果也会更加简洁。未来,积加ERP将基于“懂行业、懂客户”的产品理念和对跨境电商行业底层逻辑的深刻理解,持续优化产品功能和交互体验,让系统的各项操作变得更易用,助力卖家专业、高效解决跨境电商业务难题。






